
In product research and development, complexity is a common challenge that extends the product life cycle and often hinders innovation. Engineers, much like bakers, spend significant time ideating, testing, and developing intricate subsystems, leaving little room for out-of-the-box thinking. As the sole product designer on this R&D initiative, I tackled this unique challenge of demystifying complex problems. Through data visualization, machine learning, and AI, I created a tool which sparks creativity, innovation, and shortens the development cycle from years to months.
Note: For the sake of confidentiality, and to provide a more relatable context, we'll delve deeper into this journey using the familiar metaphor of cookies 🍪.
The world of baking is much like that of design and engineering. Whether it's the pursuit of the perfect cookie or the blueprint for a groundbreaking aircraft, both journeys are paved with trials, errors, and countless iterations. The comfort of familiar recipes or designs often becomes a safety net, limiting the horizon of exploration.
‍
Introducing COOKIE.IO: A cutting-edge, AI-powered tool designed to cut through these constraints. Much like engineers, bakers are experts in crafting delectable masterpieces after countless trials, errors, and scientific precision. The pursuit of a perfect cookie recipe often mirrors the journey of creating a novel physical subsystem - it demands time, resources, and numerous iterations. Consequently, bakers, similar to engineers, often rely on their tried-and-true recipes, limiting the scope for creativity and exploration.
Let's put this into perspective. Imagine a baker looking at three cookies: Double Chocolate Chip, Dark Chocolate Chunk, and Red Velvet. Each cookie has its own unique characteristics.
‍‍
‍Baker’s Note: While the following workflow captures the essence of the process, bear in mind it's a metaphorical depiction of a program aimed not at bakers, but at system engineers.
‍
‍
The majority of the baker's process is incredibly hands-on. While this hands-on approach is integral to the craft, advancements in technology and the rise of AI present opportunities to streamline the process and eliminate some of the more tedious aspects. That's where COOKIE.IO comes in.
COOKIE.IO leverages AI to automate several stages of the baking process, providing a more efficient and creative workflow. It helps to preserve and utilize the valuable insights from discarded dough variants and reduces the trial-and-error cycle, among other improvements.
‍
‍
Imagine a vast tray overflowing with an assortment of cookies, each holding a unique combination of flavors, textures, and ingredients.
Your objective: decipher the formula for The Ultimate Chewy Chocolate Chunk Cookie.
Assessing every cookie individually would be akin to identifying distinct melodies in a full-blown orchestra. Instead, a more efficient approach could involve:
1. Grouping: Organize the cookies into clusters by similarity, much like categorizing music into genres. Within each cluster, there's a representative cookie - a centroid - that embodies the essence of its group, similar to an iconic track representing its genre.
2. Detailed Comparison: By laying out these representative cookies side by side, we enable a thorough exploration of their nuances and characteristics.
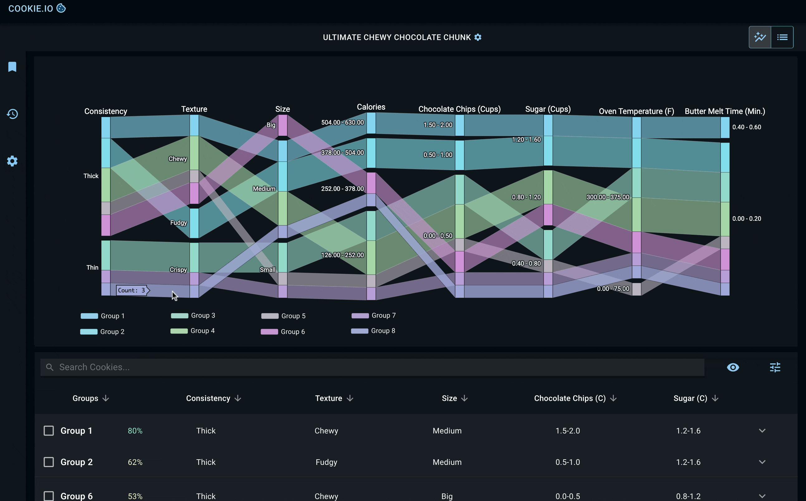
In our journey to decode the intricate world of cookies, we employed two powerful tools. One mimics this intuitive act of sorting, grouping cookies by their similarities. The other lets us lay out these groups side by side, allowing for a detailed comparison and a deeper dive into the nuances of each group.
‍
Below, you'll find key screens detailing a baker's mission to find the 'Ultimate Chewy Chocolate Chunk Cookie'. Once they've defined their cookie preferences and uploaded their cookie dataset, they're given the tools to explore relationships between different groups of cookies (clustered by SOMs) and the individual cookies within each group. Each cookie group and its constituent cookies are ranked based on how closely they align with the baker's target values.
‍
‍
Bakers also have the opportunity to consult Chippy, our in-house AI assistant. Chippy is designed to adapt to the user's preferences and provide tailored insights that help bakers fulfill their cookie mission.
‍
As the cookie saga advances, bakers shortlist their top contenders, each cookie vying for the title of The Ultimate. With our dual-pathway analysis, the decision-making becomes a piece of (cookie) cake.
‍
While we were successful in meeting the project deliverables, there were certain areas we identified for potential improvement. If I had another crack at the cookie jar, there are a few areas I would highlight for improvement.